sur le Nurb ?
Tout dĂ©pend des ratios utilisĂ©s. Je viens de chercher un peu les P/FCF aux US et je trouve Mastercard, NVidia, Visa, Fortinet, Cal-Maine Foods ou Netflix dans une zone de prix intĂ©ressante. Jâai laissĂ© tombĂ© le P/E pour lâinstant (sans doute Ă tord)
Essilor qui mange trĂšs chaud cette semaine
-1% Aujourdâhui ça va en vrai, la montĂ©e de cette action Ă©tait irrationnelle, on revient sur des niveaux un peu plus cohĂ©rents.
Jâai pas encore vu de F1 sponsorisĂ©e par Bonduelle mais câest une idĂ©e ![]()
A ce prix, la marque au cheval cabrĂ© est âachetableâ ![]()
Ă ce prix lĂ , 2-3 escortes russes, du champagne, et une boite de petits-pois bonduelle !
Pour ĂȘtre un peu provocateur, sur un an tu as une des deux boĂźtes ( de conserve ) qui fait +59% et lâautre -35% (gros coup de frein⊠voir une belle marche arriĂšre
) comme quoi des fois câest pas forcĂ©ment la plus belle qui gagne ![]()
Chiffre morning jâai pas vĂ©rifiĂ© plus loin hein ![]()
Sur un an⊠perso jâinvestis a plus long terme, donc dezoomes ![]()
Sur un an ? Câest une vision trĂšs court terme du concept de long terme ![]()
La bonne échelle
Ferrari câest effectivement x7 dans mon portefeuille.
Jâai cherchĂ© et jâai bien sĂ»r pas trouvĂ© de Bonduelle (divisĂ© par deux sur la pĂ©riode).^^
Il y a un piĂšge ?
100% Ferrari surtout avec un PE qui est passé de 50 à 35 derniÚrement.
Tu choisis vraiment ça ?
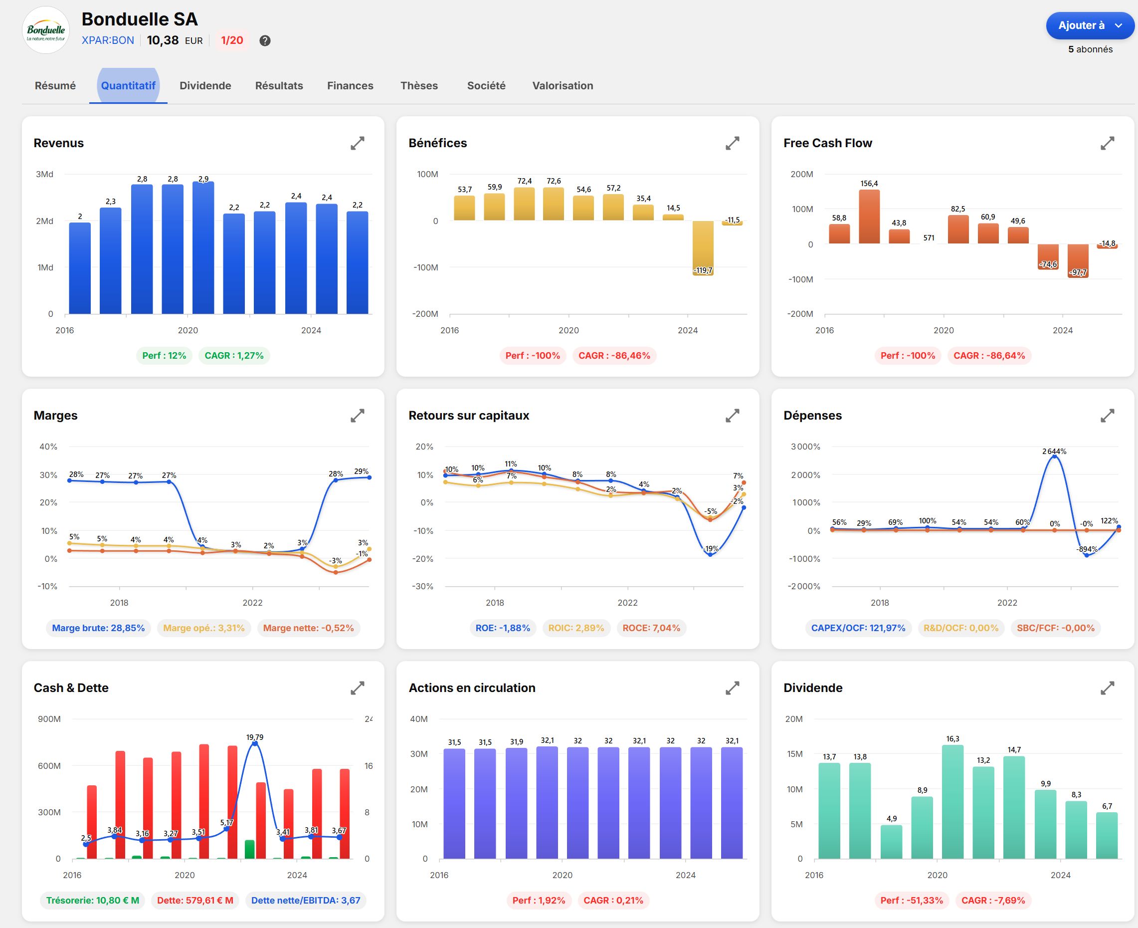
(Revenu en baisse, free cash flow negatif, ROE nĂ©gative, pas de marge nette et une montagne de dette, dilution dâaction, dividende en baisse)
⊠plutÎt que ça ?
( Revenu en constante augmentation, free cash flow royal, marge de dingue, ROE supĂ©rieur Ă 40%, dette remboursable en moins de 3 ans, rachat massif dâaction et dividende en hausse)
Je peux te dire que le PE Ă 17 de Bonduelle, câest trĂšs cher payĂ© comparĂ© Ă Ferrari. MĂȘme si Bonduelle arrive Ă redresser la barre, ce qui nâest pas gagnĂ©.
Adrien utilise le meme que toi, câest quoi cette appli ?
Câest Baggr, jâutilise depuis peu.
Pas encore sûr que je le conseillerais.
Pernod ricard baisse a nouveau ce matin, demain matin on aura les resultats
Bonduelle et ferrari je les ai pris comme exemples car Ă lâopposĂ© total lâun de lâautre : je ne me suis absolument pas penchĂ© sur ces titres.
-
Juste le secteur auto jâĂ©vite soigneuement car trop cyclique : tous les constructeurs alternes des pĂ©riodes de quasi faillite avec des pĂ©riodes fastes. MĂȘme si son caratĂšre ultra premium la protĂšge des cycles ! (ça la met aussi Ă lâabri dâune forte croissance)
-
lâaliementaire : pourquoi pas. mais je ne sais pas Bonduelle est en difficultĂ©. je ne me suis pas penchĂ© dessus.
Mais jamais jâachĂšterai un titre avec un dividende <1% : un livret A rĂ©munĂšre mieux et sans risque. (team Value !)
Mais jâai pas les yeux qui brillent parce que âferrariâ.
Pourquoi tu le ne conseillerais pas ? Je suis en version dâessai, ça 'Ă lâair vraiment pas mal, je suis preneur de retour dâexpĂ©rience ![]()
Encore un pti effort et jâen reprend une louchette !! Mais ce sont des rĂ©sultats semestriels : Pernod-Ricard est en exercice dĂ©calĂ©. Donc pas de grosses news
Je pense que personne engagĂ© dans la discussion sâarrĂȘtent Ă la vitrine pour dĂ©cider de ses investissements.
Ceci Ă©tant dit, la reconnaissance de marque est trĂšs important pour choisir les plus haut rendement potentielles. Câest un critĂšre qui a du poids.
Eh jâai pas prĂ©cisĂ© que câĂ©tait de la provocationâŠah ben si⊠pas la peine me me sortir les graphiques hein⊠on se dĂ©tend on achĂšte les actions Ferrari et je te souhaite un jour de tâen payer une⊠![]()


